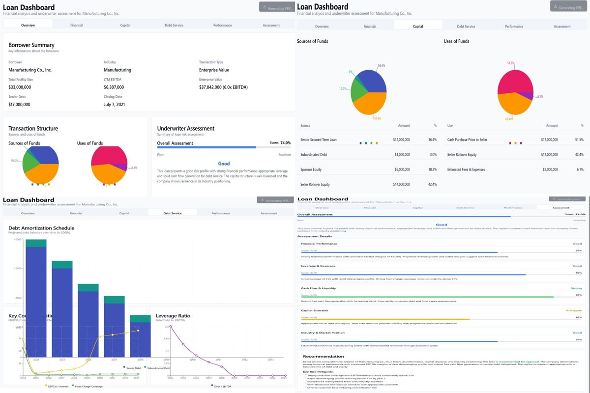
๐Ÿš€ Introducing Our Up and Coming Automated Loan Insights Dashboard ๐Ÿš€ Weโ€™re excited to unveil our cutting-edge Loan Insights Dashboard, designed to revolutionize loan underwriting and financial analysis through AI-powered automation.

๐Ÿ’ก Key Features & Benefits: Comprehensive Analysis: Real-time borrower assessment, transaction structure breakdown, and risk profiling. Data-Driven Decisions: Visual dashboards for debt service, capital structure, and performance metrics. AI-Powered Efficiency: Streamlined workflows for faster, more accurate loan evaluations.

๐Ÿ“Š Why It Matters: This dashboard demonstrates how AI can enhance transparency, reduce processing time, and improve decision-making in lending. It's a game-changer for institutions looking to adopt smarter loan management practices.

๐ŸŒŸ Our Vision: We aim to showcase our capabilities to government agencies and financial institutions, proving that AI is the future of lending. Check out the visuals below for a sneak peek into the dashboardโ€™s features!

๐Ÿ‘‰ Let us know your thoughts or reach out for more insights!